Supervision & NOC

Zéro surprise. Votre infra sous contrôle, 24/7.

Monitoring temps réel, alertes intelligentes et runbooks d’escalade. On détecte avant l’impact et on réduit le MTTR.

24/7 Monitoring SLA & KPI Runbooks Alerting utile
Live Ops Snapshot
Disponibilité globale
Latence réseau
Capacité critique
Infra & VMs
Réseau & WAN
Applications
Services critiques
Objectif : moins d’incidents longs, plus d’uptime.
24/7 Monitoring & alerting
SLA Priorisation & escalade
↓ MTTR Diagnostic plus rapide
KPI Reporting clair

Les 3 piliers d’un NOC qui fait la différence

Une supervision utile, des alertes actionnables, un pilotage clair.

01

Visibilité totale

Infrastructure, réseau, applications, services critiques et dépendances.

  • Cartographie des services
  • Monitoring multi‑sources
  • Dashboards métiers & IT
02

Alertes utiles

Moins de bruit, plus de signal. On corrige avant l’impact.

  • Seuils intelligents
  • Corrélation d’événements
  • Priorisation par impact
03

Action & amélioration

Runbooks, escalade, reporting et amélioration continue.

  • Runbooks & escalade
  • Post‑mortems structurés
  • Amélioration continue

Un centre de contrôle qui fait gagner du temps

Chaque incident est traité avec un diagnostic clair, des actions guidées et un suivi précis. Vos équipes reprennent la main, sans stress.

Signal Alertes pertinentes
Vitesse MTTR réduit
Clarté KPI & SLA visibles
Ops Console
Service critique Stable
Latence WAN Dégradation
Backup OK
CPU cluster Seuil dépassé

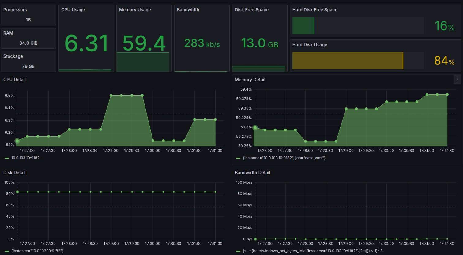
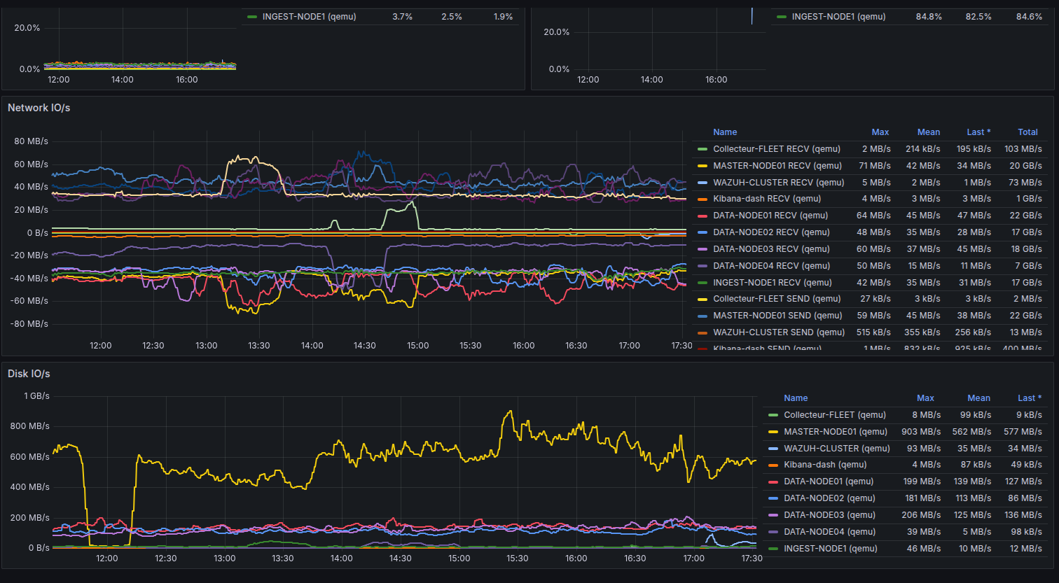
Exemples de dashboards

Visibilité réseau, IO disque et suivi VMs. (Exemples représentatifs)

Dashboard supervision - Network IO
Network IO
Dashboard supervision - Disk IO
Disk IO
Dashboard supervision - VMs
VMs & Santé

Notre méthode NOC

Un déploiement rapide qui produit des résultats visibles.

1

Audit & cadrage

Périmètre, services critiques, objectifs (SLA, uptime).

2

Quick wins

Premières alertes utiles + dashboards essentiels.

3

Industrialisation

Runbooks, escalade, reporting périodique.

4

Amélioration continue

KPI, capacity planning, optimisation.

Prêt à rendre votre infrastructure inarrêtable ?

On démarre par une cartographie claire et des alertes utiles. Résultats rapides.